Все новости Узбекистана и мира на сайте Repost.uz

O‘zbekistonda 2 mingga yaqin taksi haydovchisi 7 oyda 100 mln so‘mdan ko‘p daromad qilgani maʼlum bo‘ldi

Yo‘lovchi tashish aylanmasi 5 trln so‘mdan oshgan.

2025-yilning 7 oyida 215 ta taksi agregatori soliq organlari axborot tizimlari bilan integratsiya qilingan. Bu haqda Soliq qo‘mitasi matbuot xizmati xabar berdi.

Maʼlum qilinishicha, ushbu davrda jami 262,2 mln marta yo‘lovchi tashish amalga oshirilgan. Yo‘lovchi tashish aylanmasi 5 trln so‘mdan oshgan. Shundan:

  • 3,6 trln so‘m yoki 72,2 foiz – naqd to‘lovlar;
  • 1,4 trln so‘m yoki 27,8 foiz – naqdsiz to‘lovlar.

O‘rtacha bitta chek 19 077 so‘mni tashkil etgan. Agregatorlar orqali yo‘lovchi tashish bilan 457,3 mingga yaqin o‘zini o‘zi band qilgan haydovchilar shug‘ullanmoqda. 

Haydovchilarning yarmidan ko‘pi (56,3%) 30-50 yoshda – 257 629 kishi, 30 yoshgacha – 166 207 kishi (36,3%), 50 yoshdan kattalar – 33 477 kishi (7,3%). Agregatorlar orqali 3 480 nafar ayol faoliyat yuritmoqda.

7 oy davomida taksi xizmatini ko‘rsatgan 1,8 ming haydovchi 100 mln so‘mdan ortiq daromad olgan:

  • 50-100 mln so‘m – 19,1 ming haydovchi;
  • 10-50 mln so‘m – 113,7 ming haydovchi;
  • 5-10 mln so‘m – 59,4 ming haydovchi;
  • 1-5 mln so‘m – 122,8 ming haydovchi;
  • 1 mln so‘mgacha – 140,2 ming haydovchi.

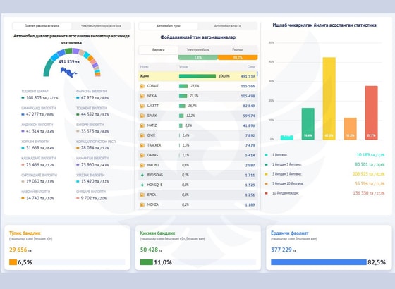
Eng ko‘p foydalanilayotgan avtomobillar:

  • Cobalt – 23,5%;
  • Nexia – 21,5%;
  • Lacetti – 16,9%.

Elektromobillar esa 1,8%ini tashkil etadi.

telegramKo`proq xabarlar Telegram kanalimizda Obuna bo`ling